דש-בורד מערכת נתונים הוצאות הכנסות הלשכה המרכזית לסטטיסטיקה – הלמ"ס
חברה: הלשכה המרכזית לסטטיסטיקה – הלמ"ס
שם המוצר: דש-בורד מערכת נתונים הוצאות הכנסות לשנית 2019-2020 (נתונים מתוך: לוח א’ – הרכב ההוצאות לתצרוכת למשק בית 2019–2022, הלשכה המרכזית לסטטיסטיקה)
תחום: מערכות הוצאות והכנסות למשק הבית
התפקיד שלי: בניית אב טיפוס, עיצוב UX, עיצוב UI
הבעיה
רקע הוצאות משקי הבית:
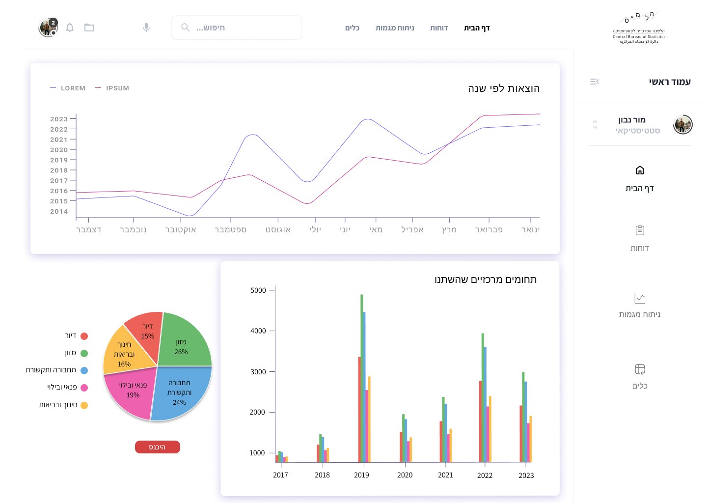
לפני פרוץ מגיפת הקורונה בשנת 2019 ההוצאה הממוצעת לתצרוכת משקי הבית בישראל הסתכמה ב- 15,900 ש”ח. ההוצאות הגדולות ביותר היו על דיור (25%), תחבורה ותקשורת (19.3%) ומזון (17.6%).
במהלך הקורונה, עם פרוץ המגפה בשנת 2020, הוצאות משק הבית ירדו באופן משמעותי, וההוצאה הממוצעת לתצרוכת משק הבית הסתכמה ב- 13,517 ש”ח (ירידה ריאלית של 14.9% לעומת 2019). הירידה הריאלית בהוצאות לעומת שנת 2019 חלה ברוב סעיפי התצרוכת.
הירידה החדה ביותר בהוצאות היתה בסעיפים תחבורה ותקשורת (34.8%), הלבשה והנעלה (32.2%) וחינוך, תרבות ובידור (25.3%).
לקראת סיום הקורונה בשנת 2021, לאחר ההאטה הכלכלית הראשונית, ההוצאות החלו לעלות, אך לא היעו לרמה שבה היו לפני המגפה. ההוצאה הממוצעת לתצרוכת של משק הבית היתה 15,122 ש”ח – עלייה ריאלית של 10.4% בהשוואה לשנת 2020.
לאחר הקורונה בשנת 2022, ההוצאה הממוצעת לתצרוכת של משקי הבית בישראל המשיכה לעלות והגיעה ל-17,600 ש”ח – עליה ריאלית של 12% לעומת שנת 2021. עליה זו נבעה מכמה גורמים, ביניהם:
התאוששות הכלכלה שגרמה לעלייה בהכנסות של משקי הבית, הסרת המגבלות על תנועה וכן חזרה לעבודה במקום העבודה (ולא מהבית) שהובילו לעלייה בהוצאות על תחבורה, נופש וארוחות מחוץ לבית.
הכנסות משקי הבית
במהלך הקורונה בשנת 2020 בעקבות המשבר והסגרים המתמשכים, היתה ירידה ריאלית של 8.4% בהכנסה מעבודה ושל 10.5% מהכנסה מהון בהשוואה לשנת 2019. כדי לצמצם את הפגיעה בהכנסות של משקע הבית, בשנה זו ניתן סיוע ממשלתי לאזרחים
כגון מענק לכל אזרח, דמי אבטלה/חל”ת ופיצוי מרשות המיסים עבור עצמאיים. עקב כך, חלה עליה ריאלית של 39% בהכנסה מקצבאות ותמיכות בהשוואה לשנת 2019.
הסיוע הממשלתי צמצם את הירידה היראלית בהכנסות משקי הבית. בשהת 2020 ההכנסה הכספית ברוטו הסתכמה ב-19,287 ש”ח לחודש לעומת 19,752 ש”ח בשנת 2019 (ירידה ריאלית של 1.8% בין השנים הללו), וההכנסה הכספית נטו בשנת 2020 היתה 16,320 ש”ח
לחודש לעומת 16,559 ש”ח בשנת 2019 (ירידה ריאלית של 0.9% בין השנים הללו).
לקראת סיום המשבר בשנת 2021 היתה עליה ריאלית של 2.9% בהכנסה מעבודה לעומת שנת 2020. אולם בהשוואה לשנת 2019 (לפני משבר הקורונה) ההכנסה החודשית הממוצעת מעבודה היתה עדיין נמוכה ב-5.9% במונחים ריאליים. ההכנסה מקצבאות ותמיכות נותרה גבוהה
גם במהלך שנת 2021 ועמדה על 3,137 ש”ח לעומת 2,435 ש”ח בשנת 2019 (עלייה ריאלית של 27.9%), מאחר שהסיוע הממשלתי נמשך במהלך המחצית הראשונה של שנת 2021. בהכנסה הכספית ברוטו למשק בית חלה עליה ריאלית של 1.8% (מ-19,287 ש”ח לחודש בשנת 2020
ל- 19,916 ש”ח בשנת 2021), ובהכנסה הכספית נטו חלה עלייה ריאלית של 0.5% (מ-16,320 ש”ח בשנת 2020 ל-16,649 ש”ח בשנת 2021).
לאחר משבר הקורונה, בשנת 2022 היתה עלייה ריאלית של 11.2% בהכנסה החודשית הממוצעת של משי הבית מעבודה. בין הסיבות העיקריות ניתן למנות את התאוששות הכלכלה הישראלית מהשפעות מגפת הקורונה; בשנת 2022 נהמשק הישראלי חזר לצמיחה שהביאה
לעליי בשיעור התעסוקה, בשכר ותבנאי העבודה. הפסקת תשלומי דמי האבטלה לקראת סוף שנת 2021 והביקוש הגובר לעובדים תרמו לעלייה במספר המפרנסים הממוצע למשק בית מ-1.28 בשנת 2021 ל-1.14 בשנת 2022.
בשנת 2020 בהכנסה הכספית החודשית ברוטו למשק בית חלה עלייה ריאלית של 6.1% (מ-19,916 ש”ח בשנת 2021 ל- 22,013 ש”ח בשנת 2022), ובהכנסה הכספית החודשית נטו חלה עליה ריאלית של 6.1% (מ-19,916 ש”ח בשנת 2021 ל-20,013 ש”ח בשנת 2022).
מטרת הפרויקט היא להציג נתוני הכנסות והוצאות מחולקים לקטגוריות ומוצגים בדש-בורד להנהלה אשר אמור לקבל החלטות לגבי הנתונים המוצגים.
מטרות המערכת:
- להציג נתונים להנהלה.
- לשפר את חוויית העבודה של האנשי הצוות.
- ליצור מערכת ניהול חכמה, נגישה ואחידה לכל צוות הלמ"ס.
קהל היעד:
המערכת מיועדת לכל אנשי הצוות של הלמ"ס בעיקר לסטטיסטיקאים:
- אנליסט/ית נתונים (Data Analyst / Data Scientist)
- חוקר/ת חברתי/ת־כלכלי/ת (Socio-Economic Researcher)
- אנליסט/ית כלכלי/ת (Economic Analyst)
- כלכלן/ית (Economist)
- רפרנט/ית מדיניות חברתית־כלכלית
המודל העסקי:
המודל העסקי שלהלמ"ס הוא לספק נתונים סטטיסטיים לציבור ולממשלה לצורך קבלת החלטות, תכנון מדיניות ושיפור השירותים.
מודולים קיימים:
- גופים אקדמיים.
- חברות עסקיות.
- חברות פרטיות.
- החטיבה למחקר של בנק ישראל
שלבי הפיתוח:
- שלב 1: דש-בורד ראשון המציג נתונים: הוצאות לפי שנה ותחומים מרכזיים שהשתנו ודפים נוספים לפי תכנון ארכיטקטורת המידע.
- שלב 2: פיתוח אפליקציה לציבור.
הפתרון
על מנת למצא פתרון ולהבין את האתגרים העומדים בפני אנשי הצוות חילקתי שאלונים לאנשי הצוות וערכתי ראיונות להנהלה:
5 אנליסטים בתחום נתונים
2 חוקרים חברתיים
2 אנליסטים כלכליים
1 כלכלן
1 רפרנט מדיניות לברתית כלכלית
3 בעלי עניין
מחקר משתמשים
ריכזתי סט של שאלות המתמקדות בתהליך ובנקודות הכאב והשתמשתי בהן במסגרת הראיונות והשאלונים שחילקתי.
6 ראיונות
14 משיבים
8 שאלות
על מנת להגיע לשורש הבעיות להכיר את המשתמשים ואת ההתנהגויות שלהם לעומק ערכתי ראיונות עם בעלי העניין וחילקתי שאלונים לאנשי הצוות של המחלקה. המידע שרציתי לחלץ משמשתמשים הוא צרכים ונקודות כאב (צורך שנותר ללא מענה). תהליך זה סייע לי להבין מה חסר במערכת כולה ומהן נקודות הכאב.
ניתוח תפקידים

ניתוח משימות ודרוג חשיבות

סיפור משתמש ותסריט משתמש

ארכיטקטורת מידע

מסך

מסך מעוצב
